WHAT'S UP GAMERS.
hello there! i'm a senior studying computer engineering @ university of maryland, college park. i plan to graduate spring 2026.
currently, i'm an incoming field engineer @ siemens. i'm passionate about engineering solutions that blend creativity with functionality—and having fun while doing so! as a designer, i'm building up expertise in product, experience, and media design.
outside of design, i enjoy working on props & apparel, learning a new dance, building legos, or getting that #1 victory royale.
SOME OF MY WORKS
S.Q.U.I.D. Autonomous Submersible Vehicle
Designed structural and mechanical systems for a watertight autonomous submersible vehicle. Engineered modular electronics housing and sealing system using custom-machined components while serving as primary structural lead.
Fortnite LinkedIn Auto Poster
An automated pipeline built using a hybrid computer vision and OCR pipeline to detect whenever you achieve that #1 Victory Royale to generate and post celebratory/bragging LinkedIn posts via Selenium and OpenAI API.
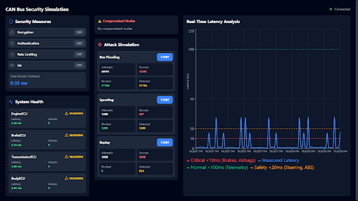
CAN Bus Security Simulation
Built a real-time CAN Bus security framework with multithreaded ECUs and layered cryptographic defenses, paired with a React/WebSocket dashboard for live attack monitoring, achieving 100% attack detection under 2ms latency.
EXPERIENCE
Research & Design Assistant - Professor Romel Gomez
Collaborated with a professor on interdisciplinary research and engineering projects spanning mechanical and electromechanical systems. Designed an autonomous catch-and-release landing platform for drones using linear actuators and magnetic deployment. Developed a zero-tolerance, angle-agnostic docking system featuring a rotating core and custom magnetic drone legs to ensure reliable capture and interlock.
Design Intern - New Dim Sum Kingdom
Created graphics and runs social media page to effectively promote and advertise the restaurant’s deals and updates as they occur. Worked directly with managers and owners to facilitate best interests of the restaurant through the social media page.
Graphic Designer - Taiwanese American Student Association
Elevated the visual identity of social media platforms through collaborative design and publishing of 10+ graphics per month across cultural, social, and informational content, reaching 2,000+ students. Served on a 27-member board to plan and execute campus events promoting Taiwanese culture.
Lightsaber Designer Intern - ThePachStore
Collaborated with ThePachStore’s design team, gaining hands-on insight into electronics production and the full product development pipeline. Led the design of The Highborn lightsaber model for mass production, resulting in 3,000+ units sold worldwide.
SKILLS
AI & Software Development
Design & Visual Media
Digital Fabrication & Prototyping
Creative & Practical Arts
COOL STUFF
thank you for visiting my website! if you'd like to contact me, please see my socials on the bottom left. also please be sure to check out the fun extras i included!
Guestbook
stole ts from andrew cupps
Victory Royales
just wiped out tomato town
Lego Collection
needed a third thing so my 'more' tab would light up
designed in canva and vibe-coded in visual studio code. built using next.js and tailwind css.
set in the inter typeface. i may or may not be using valorant typography.
PRODUCT DESIGNER
BRIAN WU
now this is awesome.
ABOUT
What's up gamers.
hello there! i'm a senior studying computer engineering @ university of maryland, college park. i plan to graduate spring 2026.
i'm passionate about engineering solutions that blend creativity with functionality — and having fun while doing so!
outside of design, i enjoy working on props & apparel, learning a new dance, building legos, or getting that #1 victory royale.
please note that mobile view does not show complete features of my awesome website. viewing on pc is highly recommended.
SOME OF MY WORKS
S.Q.U.I.D. Autonomous Submersible Vehicle
Designed structural and mechanical systems for a watertight autonomous submersible vehicle. Engineered modular electronics housing and sealing system using custom-machined components while serving as primary structural lead.
Fortnite LinkedIn Auto Poster
An automated pipeline built using a hybrid computer vision and OCR pipeline to detect whenever you achieve that #1 Victory Royale to generate and post celebratory/bragging LinkedIn posts via Selenium and OpenAI API.
CAN Bus Security Simulation
Built a real-time CAN Bus security framework with multithreaded ECUs and layered cryptographic defenses, paired with a React/WebSocket dashboard for live attack monitoring, achieving 100% attack detection under 2ms latency.
Experience
Research & Design Assistant
Professor Romel Gomez
Collaborated with a professor on interdisciplinary research and engineering projects spanning mechanical and electromechanical systems. Designed an autonomous catch-and-release landing platform for drones using linear actuators and magnetic deployment. Developed a zero-tolerance, angle-agnostic docking system featuring a rotating core and custom magnetic drone legs to ensure reliable capture and interlock.
Design Intern
New Dim Sum Kingdom
Created graphics and runs social media page to effectively promote and advertise the restaurant's deals and updates as they occur. Worked directly with managers and owners to facilitate best interests of the restaurant through the social media page.
Graphic Designer
Taiwanese American Student Association
Elevated the visual identity of social media platforms through collaborative design and publishing of 10+ graphics per month across cultural, social, and informational content, reaching 2,000+ students. Served on a 27-member board to plan and execute campus events promoting Taiwanese culture.
Lightsaber Designer Intern
ThePachStore
Collaborated with ThePachStore's design team, gaining hands-on insight into electronics production and the full product development pipeline. Led the design of The Highborn lightsaber model for mass production, resulting in 3,000+ units sold worldwide.